🚧 Work in Progress: This documentation is actively being developed and is subject to change.
Developer Console

Logs & Analytics

Monitor webhook deliveries and analyze integration activity from the Developer Console.


Webhook Logs

View paginated logs of all webhook events sent to your application.

Accessing Logs

  1. Navigate to your application in the console
  2. Select the Logs tab
  3. View recent webhook deliveries

Log Details

Click any log entry to view full details.

Webhook log details

Each webhook log entry includes:

FieldDescription
Event IDUnique identifier for the webhook event
Event TypeThe type of event that triggered the webhook
Webhook URLThe endpoint the webhook was sent to
Request PayloadFull JSON payload sent
First Attempted AtWhen the first delivery attempt was made
Last Attempted AtWhen the most recent attempt was made
Total AttemptsNumber of delivery attempts
Final StatusCurrent delivery status

Attempt Details

Each delivery attempt records:

  • Attempt number
  • Attempted timestamp
  • Duration (ms)
  • HTTP status code
  • Response body
  • Request signature

Filtering Logs

Filter by Event Type

Narrow down logs to specific event types.

Filter logs by event type

Filter by Status

View only successful or failed deliveries.

Filter logs by status

Pagination

Navigate through logs using pagination controls:

  • Page Size — Number of logs per page
  • Page — Current page number

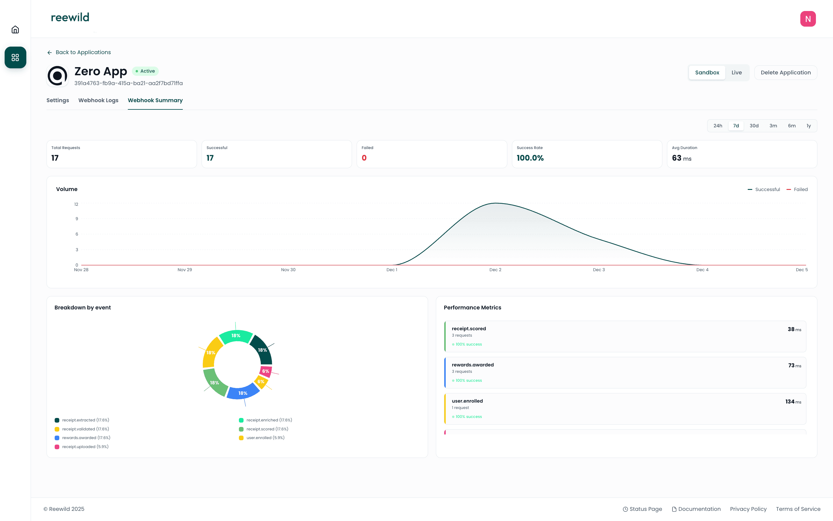
Analytics Dashboard

View aggregated metrics for your integration.

Analytics dashboard with time period filter

Global Metrics

MetricDescription
Total RequestsTotal number of webhook deliveries
SuccessfulCount of successful deliveries
FailedCount of failed deliveries
Success RatePercentage of successful deliveries
Average Duration (ms)Mean response time from your endpoint

Breakdown by Event Type

View metrics grouped by event type:

  • Total count per event type
  • Success and failure counts
  • Average duration per event type

Time Series Data

Graph data shows delivery trends over time with:

  • Timestamp
  • Success count
  • Failure count

Time Period Filters

Analyze data across different time ranges:

  • 24h — Last 24 hours
  • week — Last 7 days
  • month — Last 30 days
  • 3m — Last 3 months
  • 6m — Last 6 months
  • 1y — Last year

Troubleshooting

Common Issues

Webhook returning 5xx errors

  • Check your endpoint is accessible
  • Verify your server can handle the request payload
  • Review server logs for errors

Webhook timeout

  • Ensure your endpoint responds promptly
  • Process webhooks asynchronously if needed
  • Return 200 immediately, process data in background

Missing webhooks

  • Verify webhook URL in application settings
  • Check your firewall allows incoming requests
  • Review logs for delivery attempts

Testing Webhooks

Use tools like webhook.site to test webhook deliveries in Sandbox mode.

  1. Create a temporary webhook URL
  2. Update your application's webhook URL
  3. Trigger test events
  4. Inspect received payloads

Best Practices

  1. Respond quickly — Return 200 status promptly
  2. Handle duplicates — Use event IDs to prevent duplicate processing
  3. Log everything — Store webhook payloads for debugging
  4. Monitor failures — Set up alerts for failed deliveries
  5. Verify signatures — Validate webhook signatures using your Webhook Signing Secret

Next Steps